MuleSoft ESB 實施
概述
隨著技術變得越來越普遍和復雜,使用MuleSoft的從奧軟件第三方服務商實施服務提供了計算機基礎架構和軟件可以滿足的交集。使用MuleSoft,我們可以連接和集成現有和新的應用程序組件,以便它們可以協同工作并有效地進行通信。從奧軟件的核心競爭力是使用開放技術堆棧為我們的客戶提供最佳解決方案,以滿足他們的需求。我們使用MuleSoft有效地幫助公司構建和運行其自定義應用程序。我們的中間件實施解決方案可擴展且高效,可為我們的客戶提供可靠,高質量和高性價比的解決方案。
服務范圍
MuleSoft開發
專業的MuleSoft開發人員提供企業級集成,可在您現有的數據庫中運行,從而允許自定義應用程序和結果驅動型解決方案。無論是內部部署還是基于云,我們都將連接并集成您的應用程序,數據源或API。
MuleSoft咨詢
我們敬業的MuleSoft顧問團隊隨時準備幫助您制定策略,并實現以結果為導向的解決方案。我們將不僅僅局限于體系結構和開發,還將關注您的長期數字戰略,以及如何將其與MuleSoft產品和服務集成,并以物有所值的價格提供服務。
MuleSoft實施
使用MuleSoft,我們可以連接和集成現有和新建應用程序組件,包括各類應用系統和ERP、數據接口、數據庫數據交換實施,并提供自動測試部署解決方案及咨詢服務,以便它們可以協同工作并有效地進行通信。
權限管理開發
基于第三方定制開發統一權限控制服務提供基于角色、資源和操作的權限控制服務,決定一個用戶是否具有訪問某個受保護的資源的權力。可以通過統一權限控制服務查詢某個角色對于某種資源是否具有某種操作權限。
基礎平臺開發
基于第三方定制開發為企業開發構建基于私有化部署的MuleSoft服務管理平臺,包括服務組件的查詢展示、服務組件操作(啟動、暫停)、服務組件的詳細信息查詢、服務注冊、服務調度、服務組件的監控入口等。
監控平臺開發
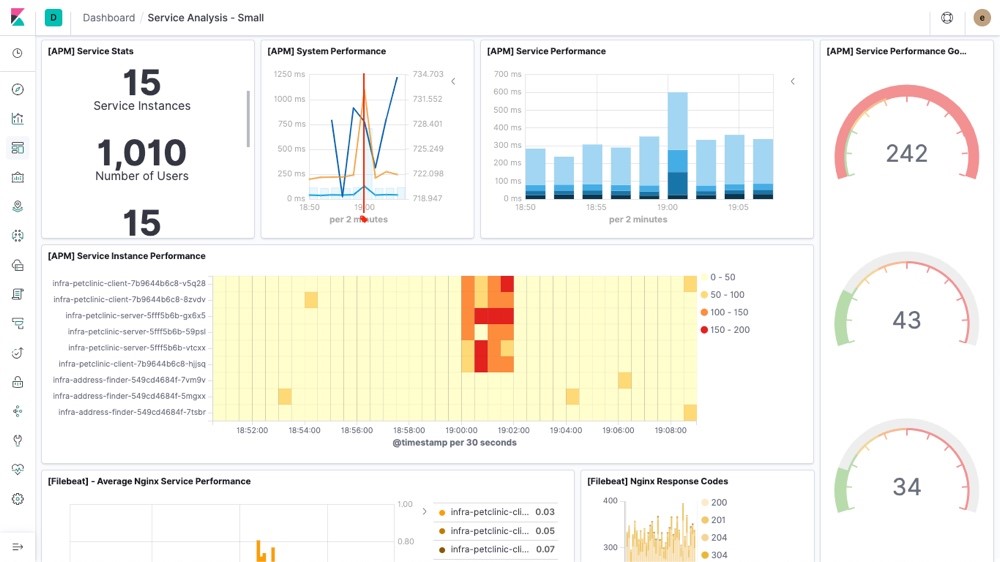
為企業開發構建基于私有化部署的MuleSoft服務監控管理平臺,基于APM框架采用無入侵式服務監控全流程實時監控服務組件運行狀態、組件實例監控、交易量、運行時長、告警信息等全Flow環節實時監控。
服務監控儀表盤

Flow可視化平臺

組件監控





















